Skip to main content
New to Testkube? Unleash the power of cloud native testing in Kubernetes with Testkube. Get Started >

Workflow Execution Details

When selecting a specific Workflow Execution the modal that opens has the following tabs:

Log Output

This tab shows the log output for each executed step - Read More.

Log Output

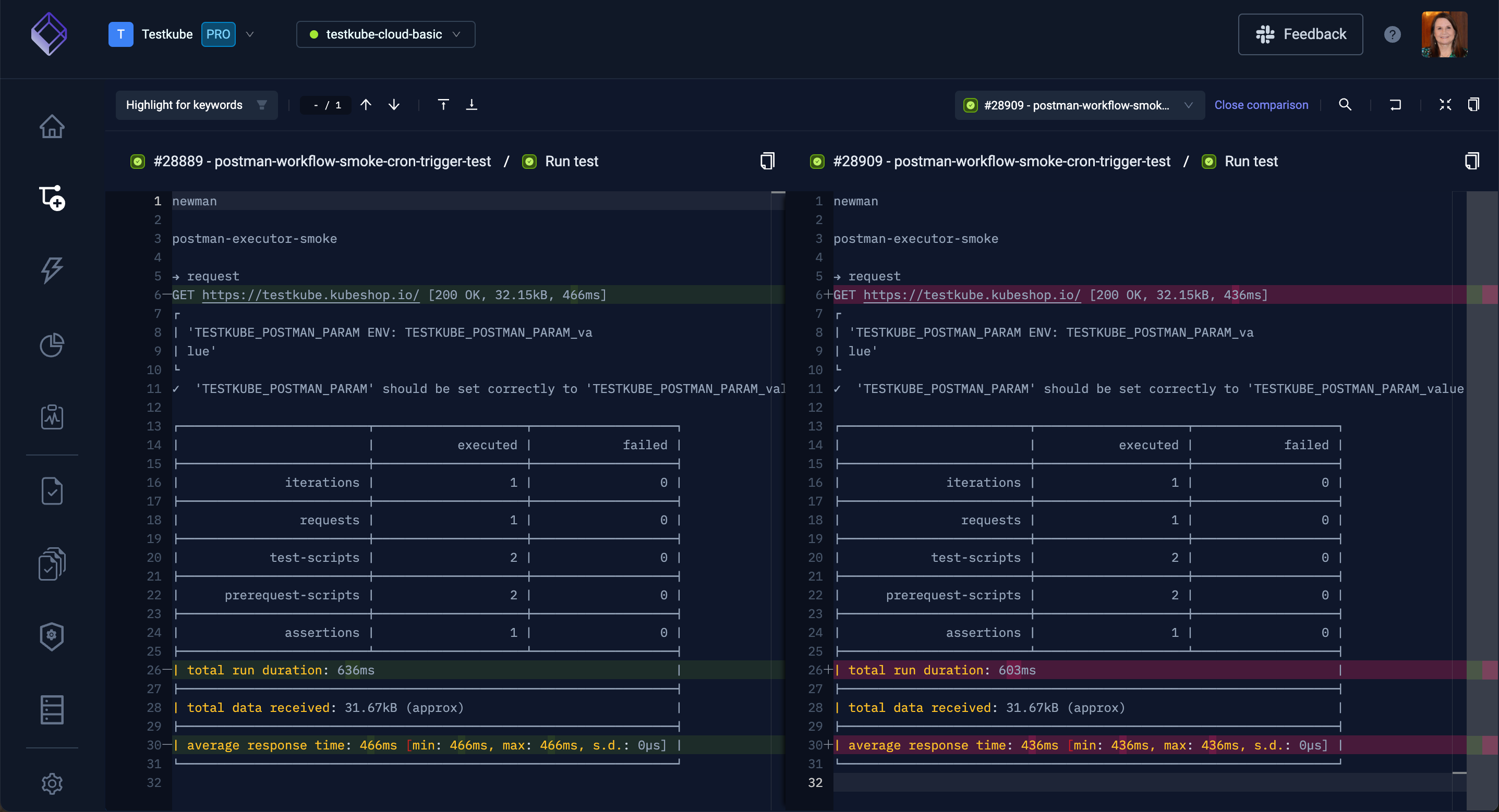
Select from the Compare to another execution step drop down to compare two steps from the selected workflow.

Compare Steps

The next screen will show the differences between the two steps:

Comparison Screen

Artifacts

This tab shows artifacts created by your test executions - Read More

Artifacts

Executed Workflow

This tab shows the actual Workflow that was executed, selecting the "Inline templates" option will expand any used Workflow Templates and specified configuration properties also.

Code